//
사내 자산관리, 아직도 엑셀로 하고 계신 분들을 위한 솔루션 '셀리즈'
사내 자산관리, 아직도 엑셀로 하고 계신가요?
경영지원팀의 오랜 골칫거리, 사내 자산관리
아직도 엑셀 시트에 일일이 기록하며, 복잡하게 관리하고 계신가요?
기업의 규모가 커지고 자산 종류가 늘어날수록, 수기로 관리하는 방식은 비효율의 끝을 보여줍니다.
유무형 자산 파악부터 소프트웨어 라이선스 관리, 구독 서비스 중복 체크까지,
이제 AI 자산관리 솔루션 ‘셀리즈’의 도움을 받아보세요.
경영지원팀이라면 공감할 '자산관리'의 현실
저 또한 과거 경영지원 업무를 담당하며 자산관리 때문에 꽤나 애를 먹었던 경험이 있습니다.
처음엔 단순한 업무 같고 쉬워 보이지만, 막상 시작하면 끝없는 데이터 입력과 수정의 늪에 빠지게 되죠.
수기로 입력한 데이터와 실제 자산을 맞춰보는 일부터
퇴사자가 사용하던 소프트웨어 라이선스를 제대로 해지 처리했는지,
장비들은 잘 반납되었는지 확인하는 일,
계약 종료일을 놓쳐서 불필요한 비용을 계속 지불하는 일,
구독 갱신일자를 놓쳐서 서비스 운영에 차질이 생기는 경우까지..
이 모든 비효율은 결국 회사의 재정적 손실로 이어집니다.
이런 고민들을 해결해주는 것이 바로 셀리즈입니다.
셀리즈는 단순한 자산 관리를 넘어, 자산의 가치를 최적화하고 비용을 절감하는 AI 솔루션입니다.
AI 자산관리 셀리즈, 무엇이 특별할까?
셀리즈는 단순한 자산관리 프로그램을 넘어, AI 에이전트가 모든 자산을 분석하고 최적화 방안을 제시하는 것이 가장 큰 특징입니다.
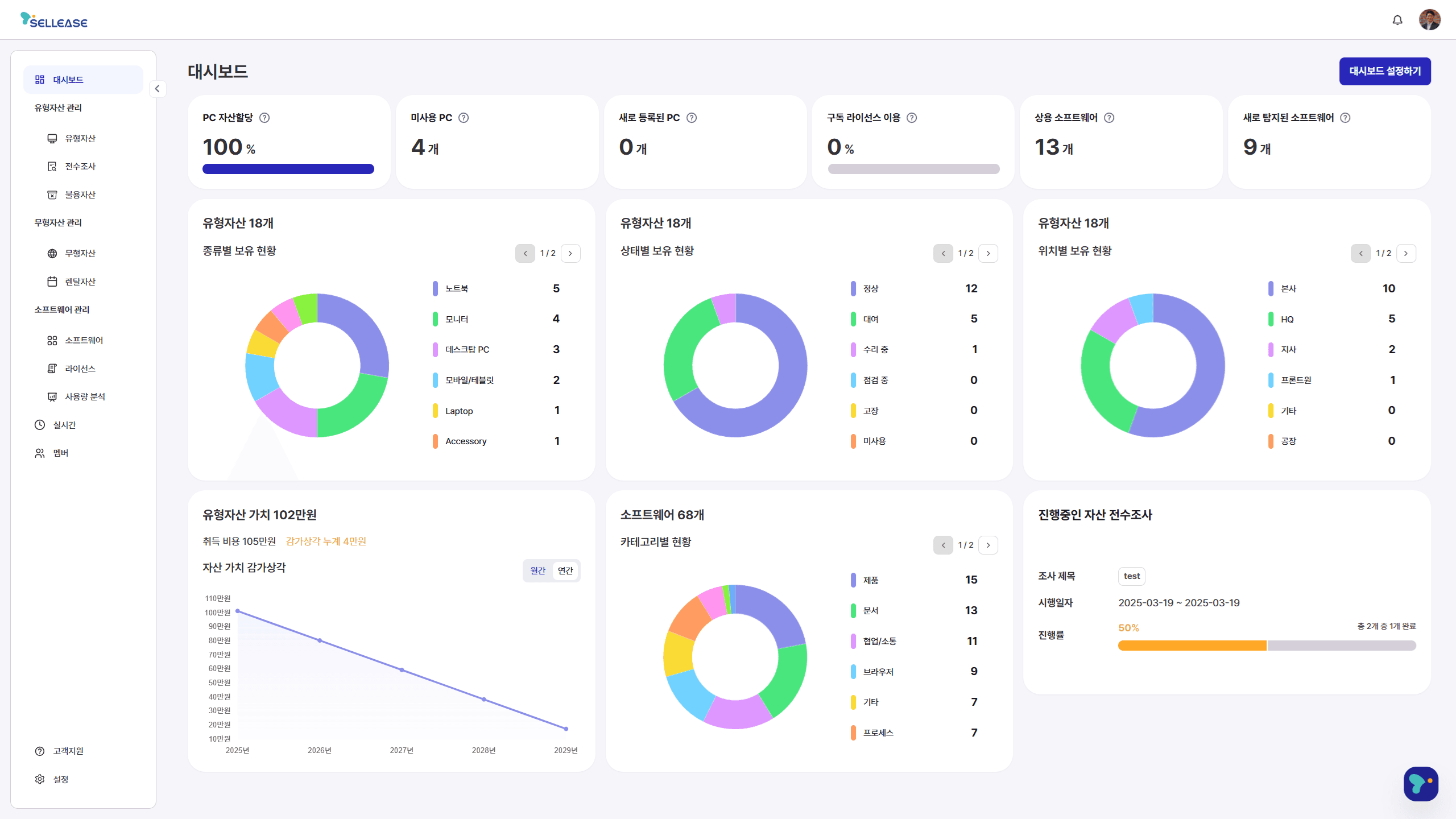
한눈에 파악하는 통합 자산 대시보드
사무기기, 비품 같은 유형 자산은 물론, 소프트웨어, 클라우드 서비스 등 무형 자산까지 한곳에서 관리할 수 있습니다.

숨어있는 비용을 찾아내는 AI 분석
중복되거나 비활성화된 소프트웨어 구독 서비스를 찾아내어 불필요한 지출을 줄여줍니다.

실시간 자산 현황 모니터링
자산의 현재 위치와 사용자를 실시간으로 파악해 분실을 막고, 효율적인 자산 관리를 돕습니다.

[도입 문의]
셀리즈를 사용하면,
경영지원팀은 단순 반복 업무에서 벗어나 더 중요한 의사결정에 집중할 수 있습니다.
경영진은 구독 중인 여러 소프트웨어의 사용량을 측정하여 업무 기여도 및 활용도를 파악하고, 불필요한 구독을 정리함으로써 비용을 최적화할 수 있습니다.
지금 바로 셀리즈로 자산관리 문제를 해결(Solve it)하세요.
귀찮고 번거로운 자산관리로 어려움을 겪고 있다면, 이제 더 이상 망설이지 마세요.
셀리즈는 체계적이고 효율적인 기업 운영을 위한 필수적인 선택입니다.
더 이상 수기로 관리하지 마세요.
특히, 저희 쏠빗을 통해 셀리즈 도입을 상담하시면, 특별한 혜택을 받으실 수 있습니다.
사내 자산관리 뿐만 아니라, 추가로 도움이 필요하신 부분이 있으시다면 언제든지 편하게 문의주세요.
지금 바로 쏠빗 홈페이지에서 셀리즈를 만나보시고, 우리 기업의 자산관리 방식을 한 단계 업그레이드해보세요!

